가시다님의 Kubernetes Advanced Networking Study에 참여하게 되어, 스터디 때 다룬 주제를 정리하려고 합니다.
5주차는 LoadBalancer(MetalLB), IPVS + LoxiLB를 주제로 진행되었습니다.
이번 글에서는 kube-proxy 모니터링 환경 구성 실습에 대해 다루고 있습니다.
아래 포함된 테스트는 kind로 구성한 클러스터에서 진행되었습니다.
클러스터 생성
# EC2 생성
curl -O https://s3.ap-northeast-2.amazonaws.com/cloudformation.cloudneta.net/kans/kans-5w.yaml
aws cloudformation deploy --template-file kans-5w.yaml --stack-name mylab --parameter-overrides KeyName=<My SSH Keyname> SgIngressSshCidr=<My Home Public IP Address>/32 --region ap-northeast-2
# EC2 SSH 접속 후 kind 클러스터 생성
cat <<EOT> kind-svc-2w.yaml
kind: Cluster
apiVersion: kind.x-k8s.io/v1alpha4
featureGates:
"InPlacePodVerticalScaling": true #실행 중인 파드의 리소스 요청 및 제한을 변경할 수 있게 합니다.
"MultiCIDRServiceAllocator": true #서비스에 대해 여러 CIDR 블록을 사용할 수 있게 합니다.
nodes:
- role: control-plane
labels:
mynode: control-plane
topology.kubernetes.io/zone: ap-northeast-2a
extraPortMappings: #컨테이너 포트를 호스트 포트에 매핑하여 클러스터 외부에서 서비스에 접근할 수 있도록 합니다.
- containerPort: 30000
hostPort: 30000
- containerPort: 30001
hostPort: 30001
- containerPort: 30002
hostPort: 30002
- containerPort: 30003
hostPort: 30003
- containerPort: 30004
hostPort: 30004
kubeadmConfigPatches:
- |
kind: ClusterConfiguration
apiServer:
extraArgs: #API 서버에 추가 인수를 제공
runtime-config: api/all=true #모든 API 버전을 활성화
controllerManager:
extraArgs:
bind-address: 0.0.0.0
etcd:
local:
extraArgs:
listen-metrics-urls: http://0.0.0.0:2381
scheduler:
extraArgs:
bind-address: 0.0.0.0
- |
kind: KubeProxyConfiguration
metricsBindAddress: 0.0.0.0
- role: worker
labels:
mynode: worker1
topology.kubernetes.io/zone: ap-northeast-2a
- role: worker
labels:
mynode: worker2
topology.kubernetes.io/zone: ap-northeast-2b
- role: worker
labels:
mynode: worker3
topology.kubernetes.io/zone: ap-northeast-2c
networking:
podSubnet: 10.10.0.0/16 #파드 IP를 위한 CIDR 범위를 정의합니다. 파드는 이 범위에서 IP를 할당받습니다.
serviceSubnet: 10.200.1.0/24 #서비스 IP를 위한 CIDR 범위를 정의합니다. 서비스는 이 범위에서 IP를 할당받습니다.
EOT
# k8s 클러스터 설치
kind create cluster --config kind-svc-2w.yaml --name myk8s --image kindest/node:v1.31.0
docker ps
# 노드에 필요한 툴 설치
docker exec -it myk8s-control-plane sh -c 'apt update && apt install tree psmisc lsof wget bsdmainutils bridge-utils net-tools dnsutils ipset ipvsadm nfacct tcpdump ngrep iputils-ping arping git vim arp-scan -y'
for i in worker worker2 worker3; do echo ">> node myk8s-$i <<"; docker exec -it myk8s-$i sh -c 'apt update && apt install tree psmisc lsof wget bsdmainutils bridge-utils net-tools dnsutils ipset ipvsadm nfacct tcpdump ngrep iputils-ping arping -y'; echo; done
아래와 같이 클러스터를 생성합니다.
(⎈|kind-myk8s:N/A) root@MyServer:~# k get no
NAME STATUS ROLES AGE VERSION
myk8s-control-plane Ready control-plane 24m v1.31.0
myk8s-worker Ready <none> 24m v1.31.0
myk8s-worker2 Ready <none> 24m v1.31.0
myk8s-worker3 Ready <none> 24m v1.31.0
kube-prometheus-stack 설치
helm repo add prometheus-community https://prometheus-community.github.io/helm-charts
# value 파일 생성
cat <<EOT > monitor-values.yaml
prometheus:
service:
type: NodePort
nodePort: 30001
prometheusSpec:
podMonitorSelectorNilUsesHelmValues: false
serviceMonitorSelectorNilUsesHelmValues: false
nodeSelector:
mynode: control-plane
tolerations:
- key: "node-role.kubernetes.io/control-plane"
operator: "Equal"
effect: "NoSchedule"
grafana:
defaultDashboardsTimezone: Asia/Seoul
adminPassword: kans1234
service:
type: NodePort
nodePort: 30002
nodeSelector:
mynode: control-plane
tolerations:
- key: "node-role.kubernetes.io/control-plane"
operator: "Equal"
effect: "NoSchedule"
defaultRules:
create: false
alertmanager:
enabled: false
EOT
# kube-prometheus-stack 설치
kubectl create ns monitoring
helm install kube-prometheus-stack prometheus-community/kube-prometheus-stack --version 62.3.0 -f monitor-values.yaml --namespace monitoring
# 설치 후 확인
(⎈|kind-myk8s:N/A) root@MyServer:~# k get po -n monitoring
NAME READY STATUS RESTARTS AGE
kube-prometheus-stack-grafana-789cdf5578-2jxp6 3/3 Running 0 22m
kube-prometheus-stack-kube-state-metrics-5689dc5579-d8lkz 1/1 Running 0 22m
kube-prometheus-stack-operator-8b86b65dc-4tsz4 1/1 Running 0 22m
kube-prometheus-stack-prometheus-node-exporter-2r5kh 1/1 Running 0 22m
kube-prometheus-stack-prometheus-node-exporter-jwz55 1/1 Running 0 22m
kube-prometheus-stack-prometheus-node-exporter-rk9jf 1/1 Running 0 22m
kube-prometheus-stack-prometheus-node-exporter-v85hj 1/1 Running 0 22m
prometheus-kube-prometheus-stack-prometheus-0 2/2 Running 0 21m
# prometheus, grafana url
# grafana 접속 계정 : admin / kans1234
echo -e "Prometheus URL = http://$(curl -s ipinfo.io/ip):30001"
echo -e "Grafana URL = http://$(curl -s ipinfo.io/ip):30002"
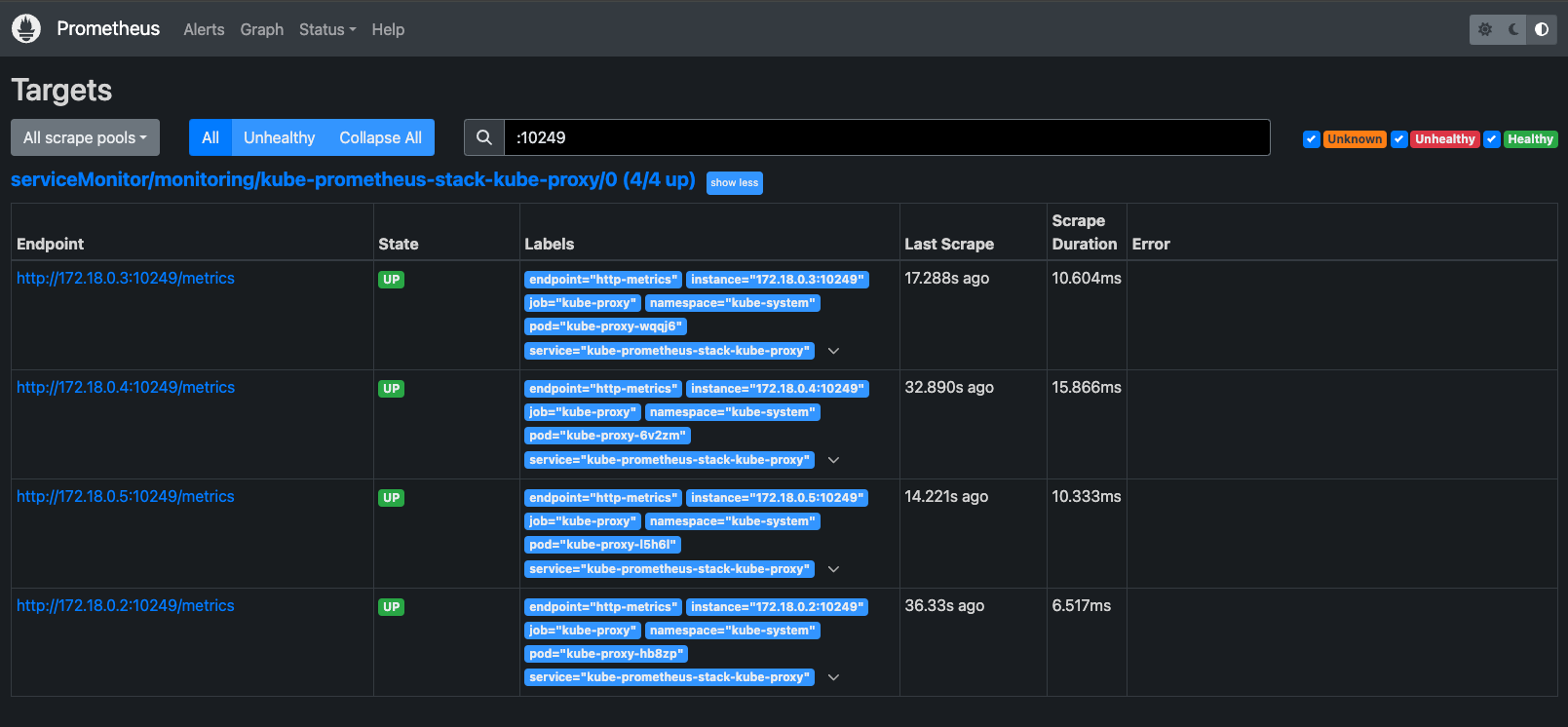
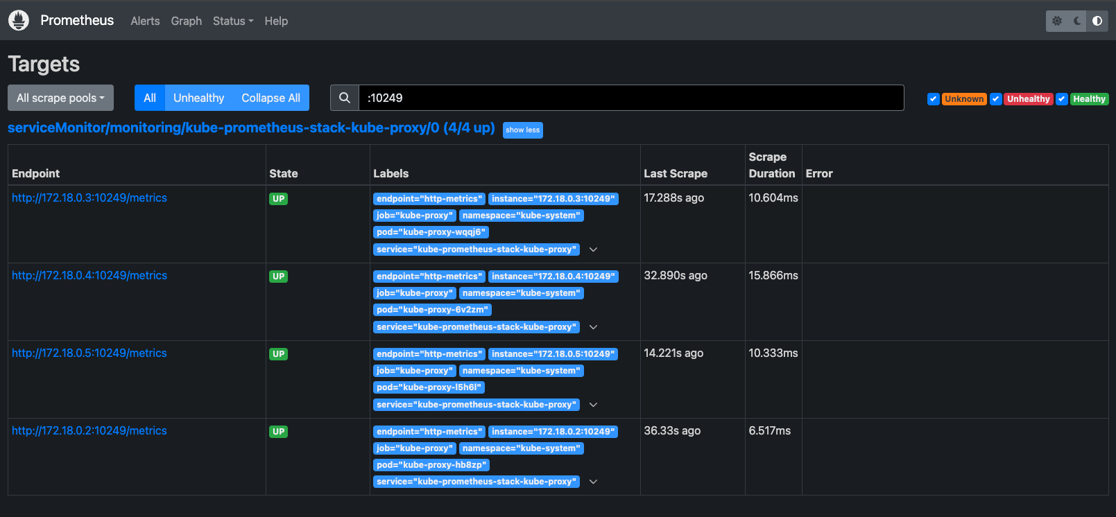
prometheus에 접속하여 kube-proxy 메트릭이 정상적으로 discover되고 있는지 확인할 수 있습니다.

차트 내 value.yaml 설정에 의해 service, serviceMonitor가 자동으로 생성되어 discover가 가능한 상태입니다.
(⎈|kind-myk8s:N/A) root@MyServer:~# k get servicemonitor -A
NAMESPACE NAME AGE
monitoring kube-prometheus-stack-apiserver 26m
monitoring kube-prometheus-stack-coredns 26m
monitoring kube-prometheus-stack-grafana 26m
monitoring kube-prometheus-stack-kube-controller-manager 26m
monitoring kube-prometheus-stack-kube-etcd 26m
monitoring kube-prometheus-stack-kube-proxy 26m
monitoring kube-prometheus-stack-kube-scheduler 26m
monitoring kube-prometheus-stack-kube-state-metrics 26m
monitoring kube-prometheus-stack-kubelet 26m
monitoring kube-prometheus-stack-operator 26m
monitoring kube-prometheus-stack-prometheus 26m
monitoring kube-prometheus-stack-prometheus-node-exporter 26m
(⎈|kind-myk8s:N/A) root@MyServer:~# k get svc -n kube-system
NAME TYPE CLUSTER-IP EXTERNAL-IP PORT(S) AGE
kube-dns ClusterIP 10.200.1.10 <none> 53/UDP,53/TCP,9153/TCP 32m
kube-prometheus-stack-coredns ClusterIP None <none> 9153/TCP 28m
kube-prometheus-stack-kube-controller-manager ClusterIP None <none> 10257/TCP 28m
kube-prometheus-stack-kube-etcd ClusterIP None <none> 2381/TCP 28m
kube-prometheus-stack-kube-proxy ClusterIP None <none> 10249/TCP 28m
kube-prometheus-stack-kube-scheduler ClusterIP None <none> 10259/TCP 28m
kube-prometheus-stack-kubelet ClusterIP None <none> 10250/TCP,10255/TCP,4194/TCP 27m
(⎈|kind-myk8s:N/A) root@MyServer:~# k get svc kube-prometheus-stack-kube-proxy -n kube-system -oyaml
apiVersion: v1
kind: Service
metadata:
annotations:
meta.helm.sh/release-name: kube-prometheus-stack
meta.helm.sh/release-namespace: monitoring
creationTimestamp: "2024-10-16T13:00:45Z"
labels:
app: kube-prometheus-stack-kube-proxy
app.kubernetes.io/instance: kube-prometheus-stack
app.kubernetes.io/managed-by: Helm
app.kubernetes.io/part-of: kube-prometheus-stack
app.kubernetes.io/version: 62.3.0
chart: kube-prometheus-stack-62.3.0
heritage: Helm
jobLabel: kube-proxy
release: kube-prometheus-stack
name: kube-prometheus-stack-kube-proxy
namespace: kube-system
resourceVersion: "1207"
uid: 7d20a9c8-6147-4a68-a908-4f21aa8ce034
spec:
clusterIP: None
clusterIPs:
- None
internalTrafficPolicy: Cluster
ipFamilies:
- IPv4
ipFamilyPolicy: SingleStack
ports:
- name: http-metrics
port: 10249
protocol: TCP
targetPort: 10249
selector:
k8s-app: kube-proxy
sessionAffinity: None
type: ClusterIP
status:
loadBalancer: {}
(⎈|kind-myk8s:N/A) root@MyServer:~# k get servicemonitor kube-prometheus-stack-kube-proxy -n monitoring -oyaml
apiVersion: monitoring.coreos.com/v1
kind: ServiceMonitor
metadata:
annotations:
meta.helm.sh/release-name: kube-prometheus-stack
meta.helm.sh/release-namespace: monitoring
creationTimestamp: "2024-10-16T13:00:45Z"
generation: 1
labels:
app: kube-prometheus-stack-kube-proxy
app.kubernetes.io/instance: kube-prometheus-stack
app.kubernetes.io/managed-by: Helm
app.kubernetes.io/part-of: kube-prometheus-stack
app.kubernetes.io/version: 62.3.0
chart: kube-prometheus-stack-62.3.0
heritage: Helm
release: kube-prometheus-stack
name: kube-prometheus-stack-kube-proxy
namespace: monitoring
resourceVersion: "1304"
uid: 11cc6c4b-27f5-4cd8-b9b5-a20b2cfb383e
spec:
endpoints:
- bearerTokenFile: /var/run/secrets/kubernetes.io/serviceaccount/token
port: http-metrics
jobLabel: jobLabel
namespaceSelector:
matchNames:
- kube-system
selector:
matchLabels:
app: kube-prometheus-stack-kube-proxy
release: kube-prometheus-stack
이번에는 podMonitor로 설정을 변경해보겠습니다.
먼저 기존 monitor-values.yaml 파일을 아래와 같이 수정합니다.
prometheus:
service:
type: NodePort
nodePort: 30001
prometheusSpec:
podMonitorSelectorNilUsesHelmValues: false
serviceMonitorSelectorNilUsesHelmValues: false
nodeSelector:
mynode: control-plane
tolerations:
- key: "node-role.kubernetes.io/control-plane"
operator: "Equal"
effect: "NoSchedule"
kubeProxy:
serviceMonitor:
enabled: false
grafana:
defaultDashboardsTimezone: Asia/Seoul
adminPassword: kans1234
service:
type: NodePort
nodePort: 30002
nodeSelector:
mynode: control-plane
tolerations:
- key: "node-role.kubernetes.io/control-plane"
operator: "Equal"
effect: "NoSchedule"
defaultRules:
create: false
alertmanager:
enabled: false
그리고 helm upgrade를 진행합니다.
helm upgrade kube-prometheus-stack prometheus-community/kube-prometheus-stack --version 62.3.0 -f monitor-values.yaml --namespace monitoring
# serviceMonitor 삭제 확인
(⎈|kind-myk8s:N/A) root@MyServer:~# k get servicemonitor -A | grep proxy
다음으론 podMonitor를 생성합니다.
apiVersion: monitoring.coreos.com/v1
kind: PodMonitor
metadata:
labels:
app.kubernetes.io/instance: kube-proxy
app.kubernetes.io/name: kube-proxy
k8s-app: kube-proxy
name: kube-proxy
namespace: monitoring
spec:
namespaceSelector:
matchNames:
- kube-system
podMetricsEndpoints:
- honorLabels: true
interval: 1m
path: /metrics
port: metrics
scrapeTimeout: 10s
selector:
matchLabels:
k8s-app: kube-proxy
(⎈|kind-myk8s:N/A) root@MyServer:~# kubectl get podmonitor -n monitoring
NAME AGE
kube-proxy 12m
그리고 기존 kube-proxy daemonset에 metrics 포트 설정을 추가합니다.
kubectl edit ds kube-proxy -n kube-system
apiVersion: apps/v1
kind: DaemonSet
metadata:
annotations:
deprecated.daemonset.template.generation: "2"
creationTimestamp: "2024-10-16T12:55:52Z"
generation: 2
labels:
k8s-app: kube-proxy
name: kube-proxy
namespace: kube-system
resourceVersion: "6080"
uid: c59812e1-74d5-4a67-9acb-6ad691e0fe67
spec:
revisionHistoryLimit: 10
selector:
matchLabels:
k8s-app: kube-proxy
template:
metadata:
creationTimestamp: null
labels:
k8s-app: kube-proxy
spec:
containers:
- command:
- /usr/local/bin/kube-proxy
- --config=/var/lib/kube-proxy/config.conf
- --hostname-override=$(NODE_NAME)
env:
- name: NODE_NAME
valueFrom:
fieldRef:
apiVersion: v1
fieldPath: spec.nodeName
image: registry.k8s.io/kube-proxy:v1.31.0
imagePullPolicy: IfNotPresent
name: kube-proxy
## 해당 설정 추가 ##
ports:
- containerPort: 10249
name: metrics
protocol: TCP
...
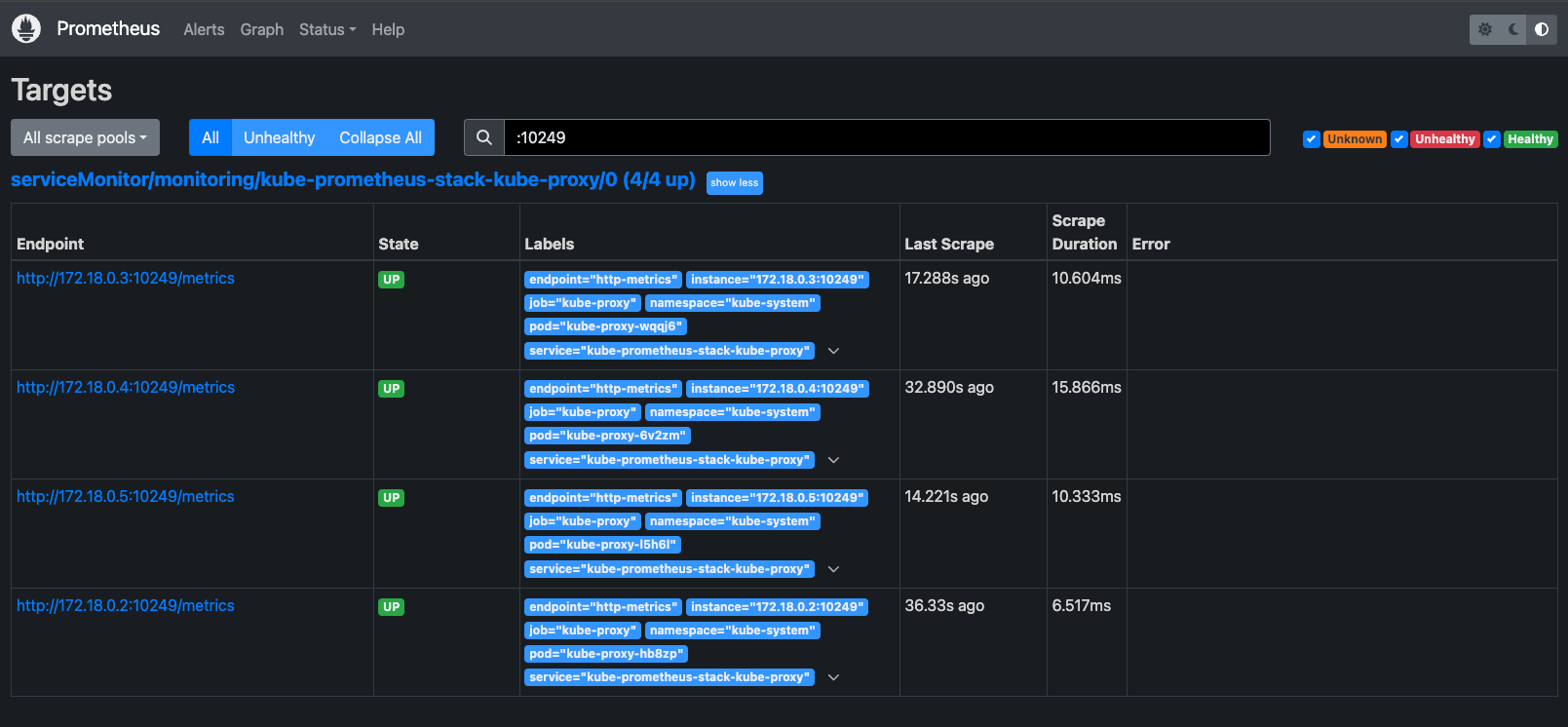
이제 다시 prometheus에서 확인해보면, podMonitor를 통해 discover 되는 것을 확인할 수 있습니다.

podMonitor는 service가 없는 파드의 metric을 수집할 때 활용할 수 있습니다.
grafana에 접속하면 metric을 확인할 수 있습니다.
(참고로 metric의 job label의 value가 변경되어 변수 및 패널 수정이 필요합니다. job="monitoring/kube-proxy")

iptables-exporter 설치
kube-proxy에서 iptables를 사용하기 때문에, iptables 관련 메트릭을 수집할 수 있도록 설정해보겠습니다.
kind 환경에서 수행 시 권한 획득 등에 문제가 있기 때문에 EC2로 별도로 구성한 클러스터에서 테스트를 진행합니다.
(⎈|HomeLab:N/A) root@k8s-m:~# k get no -owide
NAME STATUS ROLES AGE VERSION INTERNAL-IP EXTERNAL-IP OS-IMAGE KERNEL-VERSION CONTAINER-RUNTIME
k8s-m Ready control-plane 109m v1.30.5 192.168.10.10 <none> Ubuntu 22.04.5 LTS 6.8.0-1015-aws containerd://1.7.22
k8s-w0 Ready <none> 108m v1.30.5 192.168.20.100 <none> Ubuntu 22.04.5 LTS 6.8.0-1015-aws containerd://1.7.22
k8s-w1 Ready <none> 108m v1.30.5 192.168.10.101 <none> Ubuntu 22.04.5 LTS 6.8.0-1015-aws containerd://1.7.22
k8s-w2 Ready <none> 108m v1.30.5 192.168.10.102 <none> Ubuntu 22.04.5 LTS 6.8.0-1015-aws containerd://1.7.22
참고 : https://github.com/kbknapp/iptables_exporter
GitHub - kbknapp/iptables_exporter: A Prometheus exporter for iptables in Rust
A Prometheus exporter for iptables in Rust. Contribute to kbknapp/iptables_exporter development by creating an account on GitHub.
github.com
git clone https://github.com/kbknapp/iptables_exporter
cd iptables_exporter
apt install cargo -y
cargo build --release
cp target/release/iptables_exporter /usr/local/bin/
설치 후 iptables_exporter를 노드에서 실행합니다.
iptables_exporter -t iptables -t iptables-legacy -t ip6tables
2024-10-16T12:10:27.848285Z INFO iptables_exporter: Registering metrics...
2024-10-16T12:10:27.848538Z INFO iptables_exporter: Spawning server...
2024-10-16T12:10:27.848641Z INFO iptables_exporter: Collecting iptables metrics...
이후 아래와 같이 노드에서 curl을 실행하면 metric이 발생하는 것을 확인할 수 있습니다.
(⎈|HomeLab:N/A) root@k8s-m:~# curl localhost:9455/metrics
# HELP ip6tables_chain_bytes_total Total bytes flowing through a given chain
# TYPE ip6tables_chain_bytes_total counter
ip6tables_chain_bytes_total{chain="FORWARD",policy="ACCEPT",table="filter"} 0
ip6tables_chain_bytes_total{chain="FORWARD",policy="ACCEPT",table="mangle"} 0
ip6tables_chain_bytes_total{chain="INPUT",policy="ACCEPT",table="filter"} 0
ip6tables_chain_bytes_total{chain="INPUT",policy="ACCEPT",table="mangle"} 0
ip6tables_chain_bytes_total{chain="INPUT",policy="ACCEPT",table="nat"} 0
...
9455 포트에 대해 metric을 scrap하기 위해 아래와 같이 prometheus 설정을 변경합니다.
prometheus:
service:
type: NodePort
nodePort: 30001
prometheusSpec:
podMonitorSelectorNilUsesHelmValues: false
serviceMonitorSelectorNilUsesHelmValues: false
nodeSelector:
kubernetes.io/hostname: k8s-w0
tolerations:
- key: "node-role.kubernetes.io/control-plane"
operator: "Equal"
effect: "NoSchedule"
- operator: "Exists"
effect: "NoSchedule"
additionalScrapeConfigs:
- job_name: 'iptables'
static_configs:
- targets:
- '192.168.10.10:9455'
- '192.168.20.100:9455'
relabel_configs:
- source_labels: [ '__address__' ]
regex: '(.*):\d+'
target_label: instance
nodeExporter:
enabled: true
grafana:
defaultDashboardsTimezone: Asia/Seoul
adminPassword: kans1234
service:
type: NodePort
nodePort: 30002
nodeSelector:
kubernetes.io/hostname: k8s-w0
tolerations:
- key: "node-role.kubernetes.io/control-plane"
operator: "Equal"
effect: "NoSchedule"
defaultRules:
create: false
alertmanager:
enabled: false
metric이 정상적으로 수집되는 것을 확인할 수 있습니다.


현재는 iptables_exporter를 노드에서 수동으로 실행했기 때문에, target에 iptables_exporter를 실행한 노드를 직접적으로 설정했습니다.
실제 사용하려면 daemonset으로 배포가 필요합니다.
'Kubernetes > Network Study' 카테고리의 다른 글
| CoreDNS와 NodeLocal DNS 이해하기 (0) | 2024.10.19 |
|---|---|
| kube-proxy IPVS 모드 (2) | 2024.10.18 |
| Kubernetes Service 분석 - ClusterIP, NodePort (3) | 2024.09.28 |
| Calico 개념 및 실습 (3) | 2024.09.21 |
| Flannel CNI 실습 (3) | 2024.09.07 |